El "precio medio de la electricidad" no es el precio medio de la electricidad
Por ahí se ven cosas como esta:

Avisa del valor máximo, mínimo y medio de la electricidad en la mayor parte de España. Pero lo que llama precio medio no es el precio medio. Llama precio medio al resultado de
select avg(pvpc)
from pvpc_electricidad
where
date(dia_hora) = '2024-03-12'
;y no de
select sum(pvpc * kwh) / sum(kwh)
from pvpc_electricidad
where
date(dia_hora) = '2024-03-12'
;que sería lo suyo. Nótese cómo, en particular, el precio está positivamente correlacionado con el consumo —si es que el mercado eléctrico funciona como se espera de él— por lo que la primera expresión será siempre menor que la segunda. Es un indicador sesgado.
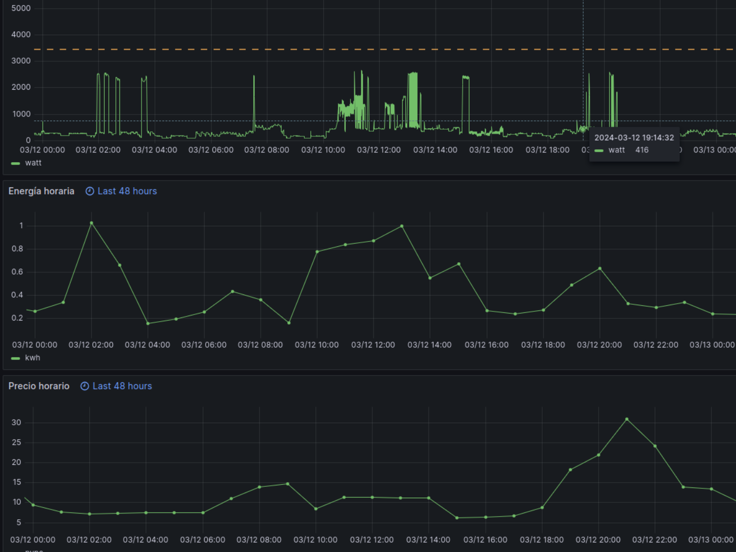
Y aprovecho la discusión para fardar de dashboard. Lo que se ve en

es mi consumo (instantáneo y agregado por horas) junto con el precio horario del día en cuestión. A falta de otro divertimento, me entretengo en tratar de correlacionar negativamente precio y consumo. El gráfico muestra un éxito parcial (el lavavajillas de la madrugada) y una consuetudinariedad (el hacerse la cena y cenar en la hora en que más cuesta la electricidad).